The analytical workspace for serious crypto operators
Track cross-venue funding, monitor liquidity positions, compare setups, and evaluate execution from one decision-oriented product.

Real product view: Arbitrage Simulator with scenario window, entry cost, and break-even context.
Product thesis
Built for users who outgrow generic dashboards
Most crypto tools stop at balances, prices, and raw metrics. They help you watch data, but not necessarily compare opportunities, interpret positions, or evaluate whether a setup is worth taking.
Strata Terminal is designed as a cleaner analytical workspace for users who need stronger workflows across funding, liquidity provision, venue comparison, and execution-sensitive research.

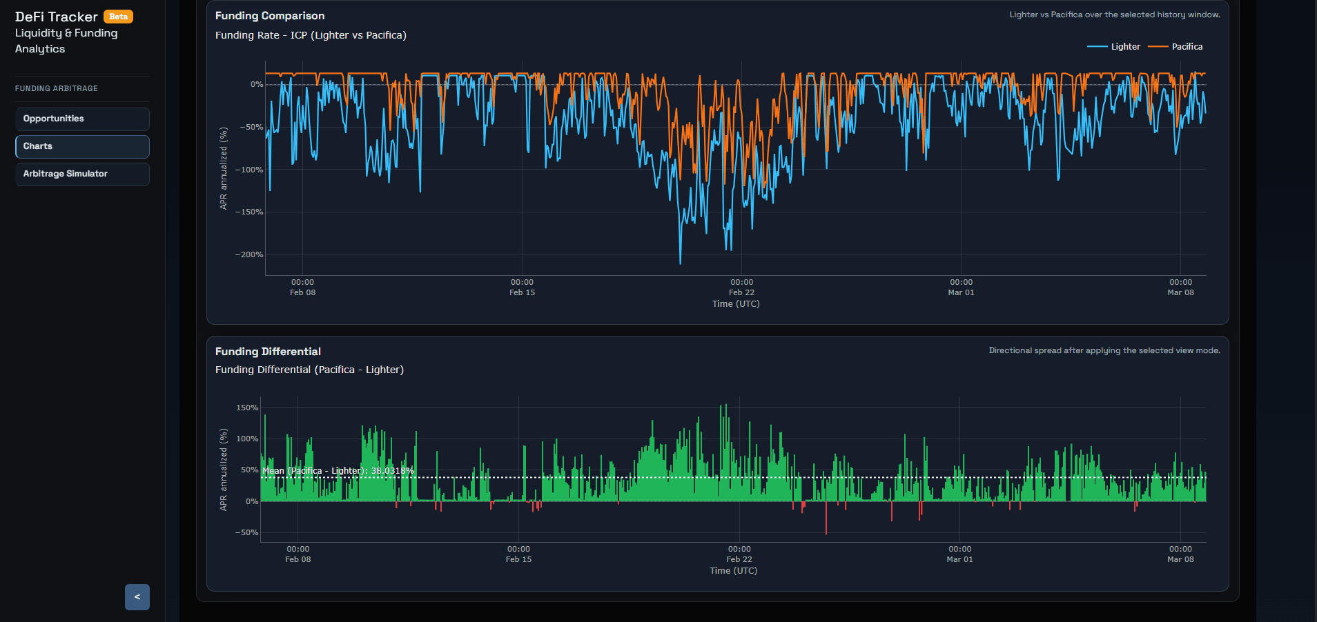
Funding workflow
Inspect cross-venue behavior before committing capital
Compare venue-level funding behavior, inspect historical differential persistence, and move from opportunity discovery to trade validation with a tighter workflow.
Platform modules
Multiple workflows, one decision-oriented workspace
Funding Analytics
Track funding opportunities across venues, inspect historical behavior, and validate whether the carry justifies the trade.
Arbitrage Simulation
Move from discovery to decision with scenario-aware carry estimates, entry cost, and break-even context.
LP Monitoring
Review V2 and V3 liquidity positions with more structure around benchmarks, payoff shape, and scenario behavior.
Research Workflows
Use one analytical workspace to compare setups, inspect market structure, and evaluate execution-sensitive ideas.
Beyond funding
Monitor liquidity positions with more scenario context
The workspace also supports LP monitoring, helping users inspect payoff shape, benchmark positions, and understand what matters when reviewing concentrated liquidity setups.

Explore the product and open the app
A more useful product for monitoring, comparing, evaluating, and researching serious crypto activity from one analytical workspace.